sponsored links

電工看不懂電路圖?這26張經典電路圖專業解析一定要收好

電工行業的師傅都知道,電路圖對於電工而言,就像電筆一樣非常重要,可以不誇張地說:電路圖是一切自動化和智慧化控制的基礎,如果沒有電路圖,那麼電工技術幾乎寸步難行。

電工看不懂電路圖?這26張經典電路圖專業解析一定要收好

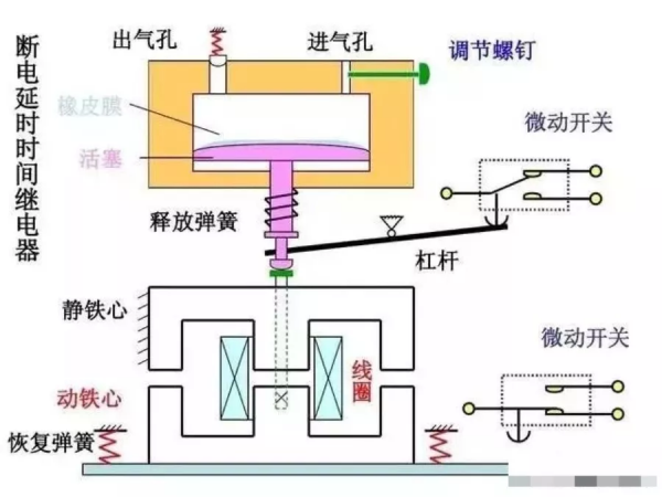
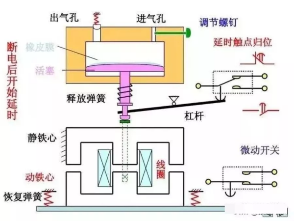
因此熟練地讀懂和掌握基本的電路圖是每一個電工作業人員的基本技術要求,也是電工必須要掌握的基礎技能,可是對於剛入門學習電工的師傅而言,可能覺得電路圖非常難懂,不容易接受,今天我們就重點來看看電工作業中的幾個經典電路:

電工看不懂電路圖?這26張經典電路圖專業解析一定要收好

電工看不懂電路圖?這26張經典電路圖專業解析一定要收好

電工看不懂電路圖?這26張經典電路圖專業解析一定要收好

電工看不懂電路圖?這26張經典電路圖專業解析一定要收好

電工看不懂電路圖?這26張經典電路圖專業解析一定要收好

電工看不懂電路圖?這26張經典電路圖專業解析一定要收好

電工看不懂電路圖?這26張經典電路圖專業解析一定要收好

電工看不懂電路圖?這26張經典電路圖專業解析一定要收好

電工看不懂電路圖?這26張經典電路圖專業解析一定要收好

電工看不懂電路圖?這26張經典電路圖專業解析一定要收好

電工看不懂電路圖?這26張經典電路圖專業解析一定要收好

電工看不懂電路圖?這26張經典電路圖專業解析一定要收好

電工看不懂電路圖?這26張經典電路圖專業解析一定要收好

電工看不懂電路圖?這26張經典電路圖專業解析一定要收好

電工看不懂電路圖?這26張經典電路圖專業解析一定要收好

電工看不懂電路圖?這26張經典電路圖專業解析一定要收好

電工看不懂電路圖?這26張經典電路圖專業解析一定要收好

電工看不懂電路圖?這26張經典電路圖專業解析一定要收好

電工看不懂電路圖?這26張經典電路圖專業解析一定要收好

電工看不懂電路圖?這26張經典電路圖專業解析一定要收好

電工看不懂電路圖?這26張經典電路圖專業解析一定要收好

電工看不懂電路圖?這26張經典電路圖專業解析一定要收好

電工看不懂電路圖?這26張經典電路圖專業解析一定要收好

電工看不懂電路圖?這26張經典電路圖專業解析一定要收好

電工看不懂電路圖?這26張經典電路圖專業解析一定要收好

電工看不懂電路圖?這26張經典電路圖專業解析一定要收好

電工看不懂電路圖?這26張經典電路圖專業解析一定要收好

分類: 歷史
時間: 2021-12-23

相關文章

抗戰期間,蘇聯給了中國共產黨什麼援助?

抗戰期間,蘇聯給了中國共產黨什麼援助?
文/黃偉民 在前一篇文章<抗戰期間蘇聯給了中國政府多少援助>中,說的是蘇聯給予國民黨政府的援助,這種援助是透過政府間協議公開進行的.但有一種援助卻只能秘密進行,這就是蘇聯和共產國際給予中共 ...

中國共產黨殊勳茂績的一百年

中國共產黨殊勳茂績的一百年
古巴駐中國大使卡洛斯·米格爾·佩雷拉 盧重光繪 [國外共產黨人看中共百年] 若想解釋中華人民共和國取得的歷史性成就,就不得不提及中國共產黨及其領導人所發揮的重要作用.自1921年建立以來,中國共產黨經 ...

中國共產黨建黨100週年與世界社會主義運動

中國共產黨建黨100週年與世界社會主義運動
帕特里克·科貝爾 德國共產黨主席 盧重光繪 [國外共產黨人看中共百年] 俄國十月革命的勝利為許多受壓迫民族的民族解放鋪平了道路.這一過程離不開第一次世界大戰至第二次世界大戰期間工人革命運動的高漲和共產 ...

抗戰勝利了,何應欽卻為何彎腰接過了投降書?

抗戰勝利了,何應欽卻為何彎腰接過了投降書?
抗戰勝利了 他卻彎腰接過降書 1945年9月9日,中國戰區日軍投降簽字儀式在南京舉行.侵華日軍總司令岡村寧次等在南京簽署降書,128萬餘侵華日軍放下武器. 當日方將降書交呈何應欽,彎腰鞠躬時,本不應該 ...

中國共產黨的百年榮光

中國共產黨的百年榮光
伊萬·托馬 羅馬尼亞共產黨前中央委員和中央政治執行委員會候補委員,共青團中央第一書記兼青年事務部部長 盧重光繪 [國外共產黨人看中共百年] 近幾十年來,中華人民共和國取得了令人矚目的成就,經濟和社會發 ...

黨在延安時期的對外宣傳
作者:楊雲成 延安時期,面對國民黨的封鎖.詆譭.汙衊,我們堅持"走出去"與"請進來"相結合的策略,開展了一系列對外宣傳和國際交往活動,擺脫了輿論困境,贏得了各界 ...

看盜版資源因不滿劇情內容,漫迷私信跳臉原作者,漢化組被迫解散

看盜版資源因不滿劇情內容,漫迷私信跳臉原作者,漢化組被迫解散
近日,有漫迷在觀看未經授權的"盜版"漫畫資源<實不相瞞,我們早就交往了>後,因不滿劇情內容,直接"跳臉"到作者社交平臺上,與其私聊宣洩不滿. 隨後該 ...

巴薩0-0後!球迷絕望了:趕緊解散,看得心累,5場進8球最弱一環

巴薩0-0後!球迷絕望了:趕緊解散,看得心累,5場進8球最弱一環
本輪西甲,巴薩做客對陣加的斯,上賽季,巴薩曾經在這塊球場1-2輸給對手,這一場他們沒有重蹈覆轍,不過結果也好不到哪裡去,最終巴薩0-0逼平對手,幸運拿到1分. 大家沒有看錯,確實是巴薩逼平了對手,此役 ...

國共第二次合作,中共番號是第十八集團軍,為什麼會被稱為八路軍

國共第二次合作,中共番號是第十八集團軍,為什麼會被稱為八路軍
1937年,國共達成第二次合作以後,中國工農紅軍改變為國民革命軍第八路軍,後來又改編成第十八集團軍.第十八集團軍就是中共軍隊的正式番號,但無論是在當時還是在後來的歷史上,敵我雙方都習慣把我軍稱之為&q ...

與周恩來有刎頸之交,毛澤東對他了如指掌,中共一大代表包惠僧的跌宕人生

與周恩來有刎頸之交,毛澤東對他了如指掌,中共一大代表包惠僧的跌宕人生
文/苗體君 1979年7月2日早晨,85歲高齡的包惠僧起床後多有不適,晚上10點40分,包惠僧突然猝死在家中的床上,醫生診斷是"腹主動脈瘤"破裂,大量失血而死.由於包惠僧身份特殊, ...

「黨史教育」中國共產黨領導新民主主義革命的成功之道
中國共產黨領導 新民主主義革命的成功之道 □王曉雲 周文彰 中國共產黨成立之時只有56名黨員,如何把一個山河破碎.生靈塗炭的舊中國締造成為社會主義新中國?關鍵在於中國共產黨走出了一條將馬克思主義基本原 ...

46年毛主席撤離延安時,在牆上給胡宗南留下24字,胡看後大笑不止

46年毛主席撤離延安時,在牆上給胡宗南留下24字,胡看後大笑不止
"毛澤東此人不可輕視,他嗜煙如命,每天要抽一聽,但知道我不吸菸後,與我談話時也絕不抽一根菸,他的決心和精神不可小覷." 1945年重慶談判期間,蔣介石給他的心腹陳布雷說過這樣一番話 ...

1981年,白公館一位老太看著牆上照片痛哭,遊客才知她是英烈遺孀

1981年,白公館一位老太看著牆上照片痛哭,遊客才知她是英烈遺孀
1981年的一天,位於重慶市沙坪壩區歌樂山白公館像往常一樣匯聚了來自全國各地的遊客,作為革命遺蹟,在這裡,大家可以緬懷革命先烈. 白公館不同於一般的景點,它曾是關押革命志士的地方,一進去就有一股壓迫感 ...

跟隨時代腳步,北京向南看

跟隨時代腳步,北京向南看
近年來,北京每一次重大的發展,都會伴隨一個特殊的事件. 亞運村的發展,打造而出北京當年最大規模的建築群,推動北部生活配套的蛻變升級:CBD的崛起,營造而出北京當年最具世界化的建築群,推動東部經濟的飛速 ...

粵遼浙京滬五雄,全運會看中國籃球地圖

粵遼浙京滬五雄,全運會看中國籃球地圖
四年一屆的全運會開幕,這是中國體育運動的盛會,當然也算是中國籃球的階段性成果彙報,從全運看中國籃球地圖,全運籃球貧困戶也該建檔立卡了. 第十四屆全運會的籃球專案面向全國34個省級行政區(特別單位另算) ...

銘記“九一八” | 中共隱秘戰線的抗日英雄——閻寶航

銘記“九一八” | 中共隱秘戰線的抗日英雄——閻寶航
侵略者炸燬南滿鐵路柳條湖路段路軌,嫁禍於中國官兵,並以此為藉口,炮轟瀋陽東北軍北大營駐地,製造了震驚中外的九一八事變. (南滿鐵路柳條湖路段) 九一八事變發生後,中國人民就在白山黑水間奮起抵抗,這不僅 ...

曾經的俄羅斯是個爛攤子,普京如何讓其涅磐重生?看普京的5板斧

曾經的俄羅斯是個爛攤子,普京如何讓其涅磐重生?看普京的5板斧
葉利欽 沒有比葉利欽治理下的俄羅斯更爛的了,政治上孤立無援,軍事上虛弱不堪,經濟上跌入深淵. 當時的俄羅斯,距離國家崩潰,實在是不遠了.民眾對葉利欽極其失望. 葉利欽自己也扛不住了,國家治理一塌糊塗, ...

毛主席兵不血刃力挽狂瀾,看一代偉人的軍事謀略,偉哉毛澤東

毛主席兵不血刃力挽狂瀾,看一代偉人的軍事謀略,偉哉毛澤東
一代偉人毛澤東是偉大的軍事家.戰略家,他高瞻遠矚.全域性在胸,其雄才大略和指揮藝術令人歎為觀止. 以下要說的是:在危機四伏.十分被動的情況下,一代偉人毛澤東是如何力挽狂瀾.克敵制勝的. 一代偉人毛澤東 ...

軍統頭目約見地下黨:毛人鳳任命我為北平站長,您看我是否到任?

軍統頭目約見地下黨:毛人鳳任命我為北平站長,您看我是否到任?
1948年12月的一天,北平中共地下黨員王甦收到上級的通知:"軍統"北平站少將站長徐宗堯,希望和地下黨建立聯絡,上級決定派王甦和徐宗堯見面,摸一摸對方的情況. 1948年底的北平, ...

1959年毛主席回韶山,看完一份名單後反問:我弟弟還能害我不成?

1959年毛主席回韶山,看完一份名單後反問:我弟弟還能害我不成?
"青山一道同雲雨,明月何曾是兩鄉."偉大領袖毛主席的一生都非常重視情誼,即使在工作繁忙的時候,毛主席仍然無時無刻不在掛念著曾經的親友. 1959年,毛主席借到湖南考察之機,專門返回 ...