導讀:在數字化轉型的浪潮下,企業越來越重視自身資料資產的沉澱和應用。畫像作為一種重要的資料資產形式,受到了越來越多的關注。網易嚴選作為一家自營電商,業務鏈路長、場景多,所涉及的核心業務實體也多,如使用者、商品、供應商、渠道等等。透過畫像去洞察這些業務實體對企業精細化運營有著重要的幫助。基於此背景嚴選打造了具備行業特色的標籤和畫像中臺。本文的主題為網易嚴選畫像建設實踐,主要介紹嚴選標籤和畫像中臺的工具和方法論。
01
關於標籤和畫像
1. 什麼是標籤和畫像
標籤:
標籤是對業務實體某個維度特徵的刻畫和描述,是一種面向業務的資料組織形式。例如,我們在大眾點評上看到某家店是“必吃店”,這就是一種標籤,又或者某部電影在豆瓣上的評分,這也是一種標籤。
畫像:
畫像是對業務實體多個維度特徵的刻畫和描述,是多個標籤的集合。例如,在遊戲中每個角色都有自己的力量、智力和敏捷屬性,這就是角色的畫像,這個畫像由力量、智力、敏捷這三個標籤集合而成。
2. 標籤和畫像的價值
標籤:
- 提供資訊:標籤的本質還是資料,資料的價值在於提供資訊,進而提升決策的科學性和準確性。企業的運營主要圍繞業務物件和業務活動,所謂的精細化運營,無非是透過資訊,來區分對待業務物件和業務活動,而標籤可以很好地承載資訊,是精細化運營的重要工具。
- 面向業務:標籤是面向業務的一種資料組織形式,可以讓業務直接用起來,幫助業務從“看資料”變成“用資料”,真正意義上起到資料驅動業務。
畫像:
畫像作為標籤的集合,可以綜合提供多維度的正交資訊,幫助我們更準確、形象地洞察實體。
02
為什麼要建設標籤和畫像中臺
嚴選建設標籤和畫像中臺主要是兩個目的:解決共性需求(使用者價值)和加速資料資產化及價值落地(商業價值)
1. 解決共性需求
目前行業中的標籤和畫像主要都是使用者標籤和使用者畫像,其應用場景主要是精準營銷和消費者洞察。
嚴選的業務場景較多,如消費者洞察、供應商尋源、爆品打造等,涉及到的核心業務實體比較多,如使用者、商品、供應商、渠道等等。
這些業務實體都存在建標籤、用標籤和看畫像的需求。比如在營銷活動的時候需要基於使用者標籤去圈使用者、看使用者畫像,在為商品尋找優質供應商的時候需要基於供應商標籤去圈供應商、看供應商畫像等等。
2. 加速資料資產化及價值落地
前文有提到,標籤作為面向業務的資料組織形式,可以更直接、有效地創造資料價值。透過建設標籤和畫像中臺可以更快速地構建標籤,更全面地管理標籤以及更便捷地使用標籤。
03
標籤和畫像中臺工具
1. 產品簡介
嚴選標籤和畫像中臺定位為提供從資料管理、標籤萃取、洞察分析的全流程資料驅動能力,下圖為嚴選標籤和畫像中臺的產品大圖:
2. 功能特性
嚴選標籤和畫像中臺主要分為資料管理、標籤萃取、洞察分析三個功能模組:
① 資料管理
資料管模組目的是統一管理業務實體及其全域資料,為標籤萃取提供資料來源,核心是以下兩個功能:
- 業務實體的管理:包括實體的命名、主鍵標識等
- 多種資料來源的匯入和管理:支援hive、kudu、es、hbase四種資料儲存引擎,不同的標籤資料儲存引擎主要是為了滿足不同的場景
下圖為不同儲存引擎的適用場景:
嚴選標籤資料來源包括一方和二方資料,資料經過統一的加工處理後儲存在數倉DM層的標籤資料表中。
- 一方資料:來自於嚴選域內各個業務過程的資料,包括但不限於行為日誌、統計指標、預測模型等。
- 二方資料:來自於網易集團層的共建資料,包括但不限於網易傳媒的廣告資料、網易雲音樂的使用者行為資料等。
② 標籤萃取
標籤萃取模組目的是將資料快速、靈活地萃取為標籤。
為了滿足更靈活的標籤需求,我們將標籤劃分為基礎標籤和複合標籤。前者可以是任意資料型別,使用起來可以自定義規則和引數,後者是布林值型別,規則和引數已經定義好,兩者的實現過程及儲存方式都有所不同(限於篇幅此處對技術方案不做介紹)。例如,【年齡】是一個基礎標籤,【年齡介於20~30】是一個複合標籤。
基礎標籤的萃取方法:
- 關聯表字段:透過直接關聯資料表中的欄位建立標籤,這也是標籤最主要、直接的萃取方式
- SQL自定義:基於已有的標籤構建計算欄位作為標籤,例如已有【銷售額】【成本】兩個標籤,可以構建出【利潤】標籤(利潤=銷售額-成本)
複合標籤的萃取方法:
- 視覺化建模:透過視覺化介面自由組合海量標籤建立新的標籤,實現0成本標籤自助生產,快速滿足業務需求。例如,我們要構建一個【有孩子、近7天有高消費且未待業的家長】,可以按照下圖的規則建模:
- 手動、介面打標:除了規則建模以外,還會有些來線下/三方的資料以及一些事件驅動類的打標需求(例如,供應商在完成稽核入駐後需要立刻給該供應商打上標),這些情況下需要業務同學手動打標或者業務系統透過介面來打標。
③ 洞察分析
洞察分析模組目的是透過標籤圈選實體,透過畫像洞察實體。
實體圈選:
實體圈選分為標籤圈選、手動上傳、分組加工三種方式:
- 標籤圈選:透過海量標籤的組合來圈選實體
- 手動上傳:上傳包含實體ID的檔案作為一個分組
- 分組加工:基於已有的分組做高階計算(交併差計算、分組提取)
畫像分析:
畫像可分為個體畫像和分組畫像,個體畫像就是個體的標籤結果集合,較為簡單,此處略過,本節主要介紹畫像的具體功能。
多種分析型別:
- 畫像的分析型別可分為:單標籤屬性分佈、多標籤交叉分析
- 單標籤屬性分佈:某個標籤的各個屬性值的分佈,如人群的性別分佈
- 多標籤交叉分析:以某個標籤為維度分析另一個標籤,如不同類目商品的銷售額分佈
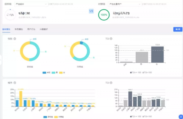
分組對比及TGI分析:
- 分組對比是畫像常用的一種分析方法。在選取目標組和對照組後,透過對比我們可以看到兩個分組的差異性。
- TGI作為度量差異性的重要指標可以讓我們更直觀地看到目標組的顯著特徵(TGI=[目標分組中具有某一特徵的實體所佔比例/對照組中具有相同特徵的實體所佔比例]*標準數100)
畫像模板和自定義畫像資訊:
畫像模板是一些固化下來的常用畫像分析思路,便於快速瀏覽畫像;而自定義畫像資訊則為了滿足畫像分析的個性化需求。
04
標籤和畫像中臺方法論
在有了工具之後就是著手去搭建並應用標籤和畫像了,本節主要介紹標籤體系建設和畫像應用的方法論以及嚴選實踐的一些具體案例。
1. 標籤體系建設
從0-1搭建標籤體系有兩種方式,分別是自下而上和自上而下,在實操過程中往往這兩種方式結合運用。
① 自下而上
自下而上的標籤體系建設方式分為產技主導和業務主導,產技主導主要負責標籤體系冷啟動的問題,業務主導主要負責標籤體系的自增長
產技主導:
在標籤體系從0-1的起步階段,可能很多業務同學不清楚什麼是標籤,標籤能用來做什麼,對他的工作有什麼幫助。那麼這個時候可以由產技同學主導,選擇1-2個核心場景切入,明確這個場景中的角色、流程、需求、痛點,思考在這個場景下如何透過標籤去輔助業務,以及如何量化標籤的價值、預估標籤可以產生的價值。
在和業務同學溝通確認後,推動這個場景落地。業務同學在有了實操體驗後自然會對標籤有一定的認識,會舉一反三聯想到其他哪些場景也能用到標籤(這一步業務同學一定比產技同學反應快得多),進而逐步切入到其他場景,漸漸地從產技主導過渡到業務主導。
案例:例如,在從0-1搭建供應商標籤體系的時候,可以先主動調研供應商相關的核心業務場景,如供應商尋源,然後明確供應商尋源的具體業務規則,進而推匯出哪些標籤
會有幫助,如“供應商評級”、“採購降本比例”等等標籤,最後推動標籤落地。
業務主導:
業務主導指業務方有某個具體的運營策略,需要由標籤來輔助完成,這類標籤的建設和落地會容易的很多。
案例:例如,營銷的同學要挽回高價值的流失人群,那麼就需要有使用者價值、使用者流失機率等籤,有了這些標籤我們就能圈出這部分使用者,再結合這部分使用者的畫像,就可以輸出一些的營銷策略。
② 自上而下
業務運轉機制服務於商業目標,業務運轉機制中兩條主線就是業務流程和業務物件的生命週期,我們可以透過這兩條線結合具體的商業目標和運營策略來自上而下構建標籤體系。
按照業務流程拆解:
首先要明確企業的業務流程,例如零售企業的基本業務流程可以分為:設計研發-生產-營銷-倉儲-配送-售後,然後基於商業目標推導每個環節的運營策略。
案例:例如,當我們要降低供應鏈成本的時候,對應到倉儲環節就是要降低庫存持有成本,然後我們會有一系列的運營策略來管理庫存,比如銷量的預測、庫存的監控、動銷情況等等。基於這些具體的策略我們可以推導需要哪些標籤,比如在預測商品銷量時,我們需要商品的季節標籤、歷史銷量標籤等等。
按照業務物件的生命週期拆解:
業務物件的生命週期和業務流程穿插在一起,且可以從多個維度去拆解。以使用者為例,我們可以按照AARRR、AIPL等生命週期模型拆解。同樣的,我們基於商業目標拆解到每個生命週期的具體運營策略,進而推匯出需要哪些標籤。
案例:例如,對於流失期的使用者,具體的運營策略是一系列的召回措施,那麼就會用到使用者最近一次購買時間、商品興趣偏好、優惠圈敏感度等等標籤。有了這些標籤後,我們可以把運營策略做進一步的精細化,例如,有明顯品類偏好的使用者透過品類的上新/促銷活動來召回,對優惠圈敏感度高的使用者可以透過優惠券召回。
2. 畫像應用
畫像是一個火了很久的概念,畫像功能看起來很酷炫,但是大家普遍會覺得這個東西沒有實際用處,所以畫像到底要怎麼用呢?
畫像應用的核心在於,透過對比發現顯著特徵並轉化成具體的運營策略。常見的畫像分析方法有以下幾種:
① 分組內特徵對比
分組內特徵對比指分析單個分組內各個特徵的分佈情況,這也是目前用到最多的畫像分析方法,比如分析某個人群的性別分佈、城市分佈、偏好商品的分佈。
案例:例如我們可以圈選出加購但是還未購買某爆款貓糧的使用者並分析該人群的常駐城市分佈,然後我們可以基於城市分佈去調整這款貓糧的庫存分佈,透過調撥讓貓糧離這些使用者更近,這樣就可以提升供應鏈的響應速度
但是,這種方法往往只能瞭解到一些大致情況,很多時候並不能直接產出運營策略。
② 分組間特徵對比
分組間特徵對比指對比多個分組(一般是2個)的特徵情況,這是目前最有用的畫像分析方法。分組間特徵對比的核心在於TGI,透過TGI發現顯著特徵。這裡我們透過商品畫像和使用者畫像的2個案例來說明:
商品畫像:我們透過對比“銷量前10%的商品”和“全量的商品”發現使用者更傾向於購買零售價在0-20、20-40,風格為居家生活、日式的商品。因此在後續商品研發和爆品打造的時候可以主攻這個方向,以及在做首單轉化的時候也可以針對這類商品做更大力度的優惠。
使用者畫像:我們透過對比“嚴選的超級會員人群”和“嚴選全量使用者人群”發現嚴選的超會人群具備以下顯著特徵:性別女、常駐上海市、有車、偏好海淘服飾類等。基於這些顯著特徵我們可以輸出以下兩條運營策略:
- 拉新:在線上、線下的廣告投放時更加傾向於具備女性、上海市、有車等特徵的使用者。
- 促活和留存:對於已經開通超級會員的使用者,可以給予更多的海淘服飾類的超會折扣或者每月可以免費領取汽車用品等等權益。
③ 分組跨時間維度特徵對比
單分組跨時間維度特徵對比指對比同一個分組在不同時間的特徵情況。例如,我們要測試一下某個營銷工具的效果情況,我們可以對比使用營銷工具前和使用後的某個人群的ARPU(單使用者平均收入)、近30日消費次數等特徵的變化,發現使用營銷工具後這個人群的ARPU值和近30日消費次數都有更好的表現,證明這個營銷工具是有一定效果的(實際情況中還要排除一些其他因素)。
05
總結
本文首先介紹了標籤和畫像是對業務實體維度特徵的刻畫和描述,標籤和畫像的價值在於提供資訊、面向業務。然後介紹了嚴選為什麼要建設標籤和畫像中臺:解決共性需求、加速資料資產化和價值落地。進一步介紹了嚴選標籤和畫像中臺工具的具體能力:資料管理、標籤萃取和洞察分析。最後介紹了標籤體系建設 ( 自下而上和自上而下 ) 和畫像應用 ( 多種特徵對比方式 ) 的方法論,並結合了嚴選的實踐案例。
當然,在實際的落地過程中還有很多其他困難要克服,例如如何更全面地收集資料、如何保障標籤的準確性、如何保障資料及服務鏈路的穩定性等等。
今天的分享就到這裡,謝謝大家。
嘉賓介紹:
盧若浩
網易嚴選 | 資深資料產品經理
盧若浩,畢業於浙江大學,現任網易嚴選資深資料產品經理。曾就職於菜鳥網路、挖財等網際網路公司。
文章作者:盧若浩 網易嚴選
內容來源:作者授權
出品平臺:DataFunTalk
