一、冷水機的工作原理:
工業冷水機組由三個相互關聯的系統組成:製冷劑迴圈系統、水迴圈系統、電器自控系統。
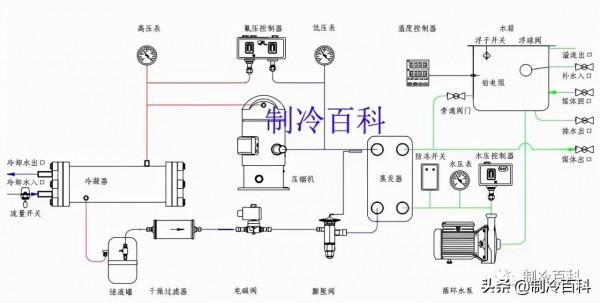
製冷劑迴圈系統:蒸發器中的液態製冷劑吸收水中的熱量並開始蒸發,液態製冷劑亦完全蒸發變為氣態後被壓縮機吸入並壓縮,氣態製冷劑透過冷凝器吸收熱量,凝結成液體,透過熱力膨脹閥(或毛細管)節流後變成低溫低壓制冷劑進入蒸發器,完成製冷劑迴圈過程。
二、製冷系統基本組成 :
壓縮機:壓縮機是製冷系統中的核心部件,作用是將輸入的電能轉化為機械能,壓縮製冷劑。
冷凝器:在製冷過程中冷凝器起著輸出熱能並使製冷劑得以冷凝的作用。從製冷壓縮機排出的高壓過熱蒸氣進入冷凝器後,將其從蒸發器和製冷壓縮機中以及在管道內所吸收的熱量都傳遞給周圍介質(水或空氣)帶走;製冷劑高壓過熱蒸氣重新凝結成液體。
貯液器:貯液器安裝在冷凝器之後,與冷凝器的排液管是直接連通的。冷凝器的製冷劑液體應暢通無阻地流入貯液器內,這樣就可以充分利用冷凝器的冷卻面積。另一方面,當蒸發器的熱負荷變化時,製冷劑液體的需要量也隨之變化,那時,貯液器便起到調劑和貯存製冷劑的作用。
乾燥過濾器:在製冷迴圈中必須預防水分和汙物(油汙、鐵屑、銅屑)等進入,如果系統中的水分未排除乾淨,當製冷劑透過節流閥(熱力膨脹閥或毛細管)時,因壓力及溫度的下降有時水分會凝固成冰,使通道阻塞,影響製冷裝置的正常運作。
熱力膨脹閥:熱力膨脹閥在製冷系統中既是流量的調節閥,又是節流閥,在製冷裝置中安裝在乾燥過濾器和蒸發器之間,它的感溫包是包紮在蒸發器的出口處。其主要作用是使高壓常溫的製冷劑液體在流經熱力膨脹閥時節流降壓,變為低溫低壓制冷劑溼蒸氣(進入蒸發器,在蒸發器內汽化吸熱,而達到製冷降溫的目的。
蒸發器:蒸發器是依靠製冷劑液體的蒸發來吸收被冷卻介質熱量的換熱裝置。它在製冷系統中的功能是吸收熱量(或稱輸出冷量)。為了保證蒸發過程能穩定持久的進行,必須不斷的用製冷壓縮機將蒸發的氣體抽走,以保持一定的蒸發壓力。
製冷劑:R22作為製冷劑。它的作用是攜帶熱量,並在狀態變化時實現吸熱和放熱。
四、水迴圈系統:水迴圈系統是由水泵將水從水箱抽出到使用者需冷卻的裝置,冷凍水將熱量帶走後溫度升高,再回到冷凍水箱中。
五、電器自控系統:
- 電器自控系統包括電源部分和自動控制部分。
- 電源部分是透過接觸器,對壓縮機、風扇、水泵等供應電源。
- 自動控制部分包括溫控器、壓力保護、延時器、繼電器、過載保護等相互組合達到根據水溫自動啟動和停止,保護等功能。
(點選圖片放大觀看效果更佳)
六、工業冷水機執行前的工作 :將機器安裝在堅固的場所,為了便於操作和檢修,機器四周須有1米以上的空間,周圍無熱源、有害氣體、蒸汽及可燃性氣體,以保證不受機器汙染和安全執行。
機器應放置在距離電源、補給水源較近的且配線方便的地方,機器周圍應設有排水管道,機器若露天放置應架設防雨、防曬棚。
安裝機器的場所應注意通風並應配置排風裝置,以保證機器周圍溫度不超過35℃;嚴寒地區,需保證機器周圍溫度不低於零度,以免凍壞機器。
與機器連線的管道尺寸規格應參照技術引數表的規定,不可任意改變。
電源連線 :把一端已連線在控制部開關上的附屬電源線(5m)接到動力電源上,此時必須連線接地端子(E),否則會因為誤操作及因漏水,漏油事故而發生觸電的危險。
機器供水 :關閉水箱排水閥 ,開啟水源閥、供水閥、冷水輸出閥、冷水輸入閥。
對於冷卻水和冷媒水的水溫、流量,使用者都應根據技術引數表上提供的資料,否則將造成機器不能正常工作。
機器運轉前的檢查 :
- 檢查模具的進、出口閥門是否均開啟。
- 檢查冷水箱內的水量是否充足,補水、供水是否正常。
- 檢查整個配管系統水量是否充足,空氣是否排淨。
- 檢查供電電壓是否正常。
- 檢查地線是否牢固接上。
七、冷水機組檢查與故障
(點選圖片放大觀看效果更佳)
冷水機組檢查與保養














 
			 
			 
			 
			 
			 
			 
			 
			 
			 
			 
			 
			 
			 
			 
			 
			