一些小夥伴會PLC程式設計,但是不會寫AHU空調機組程式,這是怎麼一回事哪?
據瞭解是因為不瞭解AHU空調機組的控制原理,哪麼常規的暖通空調機組控制邏輯是怎麼樣的。
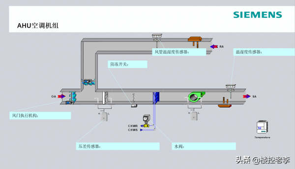
從事樓宇自控10年了,見過不少樣式的空調控制,今天咱們就結合空調原理圖,一起聊聊常見的空調機組的控制邏輯。
一、如圖,空調機組是帶回風風道的空調風機組,主要組成:新風閥、迴風閥,初效過濾,中效過濾,冷/熱水盤管送風機。
二、控制系統主要組成:新風溫溼度、送風溫溼度、壓差開關、防凍開關、新風風閥執行器(模擬量)、迴風風閥執行器(模擬量),冷/熱水電動調節閥。
三、控制邏輯:
1、送風機和新/迴風電動閥聯動:送風機啟動,開啟新/迴風閥,風機關閉,電動風閥關閉。
新風閥和迴風閥之間開度和為100%,解釋新風閥開度20%,迴風閥開度80%。
新風閥一些場合還有些控制,比如焓值,CO2濃度,新風最小開度等。
2、溫度控制:當空調啟動時,根據迴風溫度與迴風設定溫度的偏差,進行PID運算控制冷/熱電動調節閥開度,使迴風溫度達到設定溫度。
溫度控制分為冬季工況和夏季工況,冬季工況時,迴風溫度高,水閥關小,溫度低時,水閥開大,夏季工況,水閥動作正好相反。
3、加溼:根據迴風溼度和設定溼度上下限值,啟停,高於高限設定值停止,低於低限設定值啟動加溼器。
4、報警:初效過濾網壓差報警,中效過濾網壓差報警,發出報警提示更換濾網。
5、防凍報警:冬季工況下,盤管溫度過低,防凍開關報警動作,發出報警訊號,風機停止執行,新風閥關閉,水閥全開,防止盤管凍裂。
防凍復位後,機組可以啟動。
四、空調機組和新風機組的區別:
1、邏輯上,一個使用送風溫溼度控溫溼,一個用迴風控制溫溼度。
2、機組本屬性上,新風更偏向供給新風,空調更側重調節溫度。
這就是空調機組的控制邏輯,你學會了,用PLC控制器或者DDC控制器寫寫程式試試。
我是@樓控老李 ,歡迎你的收藏,我們一起聊聊樓宇自控那點事。
